AI视频监控系统产品介绍
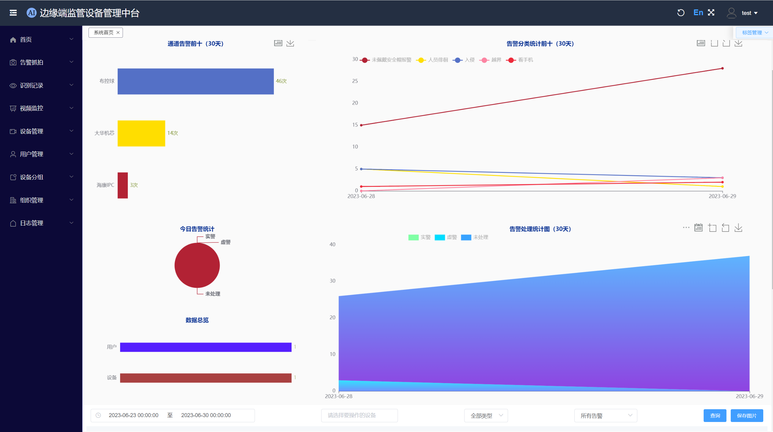
首页看板
这里也可以看到最新的报警消息,并且可以及时处理。
告警抓拍
这里可以处理告警、查看抓拍图片以及消警管理。 其他页面参考使用手册。
管理中台用户端主要功能如下:
增量训练平台
数据误报与解决
告警流程与增量训练
当边缘端监管设备发现异常后,分析结果上传至企业监控室值班人员,值班人员结合现场情况进行判断,如果为实警则进入报警处置流程
如果为虚警则进入增量训练平台数据库。增量训练平台会定期对虚警数据进行整理、标准与训练,将更新后的模型下发至边缘设备中。
告警流程与增量训练
对用户算法需求进行深度分析,将问题与行业专家,和算法工程师进行讨论,总结国内外行业经验,正确选择对应模型和模型移植解决方案。
新模型创建流程
模型算法选型1 对用户算法需求进行深度分析,将问题与行业专家,和算法工程师进行讨论,总结国内外行业经验,正确选择对应模型和模型移植解决方案。
支持多种设备接入:摄像头、声光报警器语音住等;
支持对设备进行统一的分类管理、预警规则配置;
模型算法选型
模型精度验证、模型量化、裁剪、前处理和后处理加速。建立训练、测试、嵌入式移植工程docker模版,开启自动训练和部署自动流水线。
模型增量训练
数据自动标注
在标注平台界面选择数据集,点击标注图标即可进入到数据集标注的界面,在文件列表中选择要标注的图片,选用对应的标签实现标注功能。
支持图像大模型用于报警复检;
